【工艺描述】
吸附回收主要是利用吸附材料将废气中的有机溶剂吸附下来,并脱附回收利用有机溶剂的方法。通过吸附系统,不仅可以使废气中VOCs浓度大大降低,实现废气的达标排放,而且吸附后通过解吸,回收溶剂可用于生产,实现溶剂的循环利用,减少物料消耗。
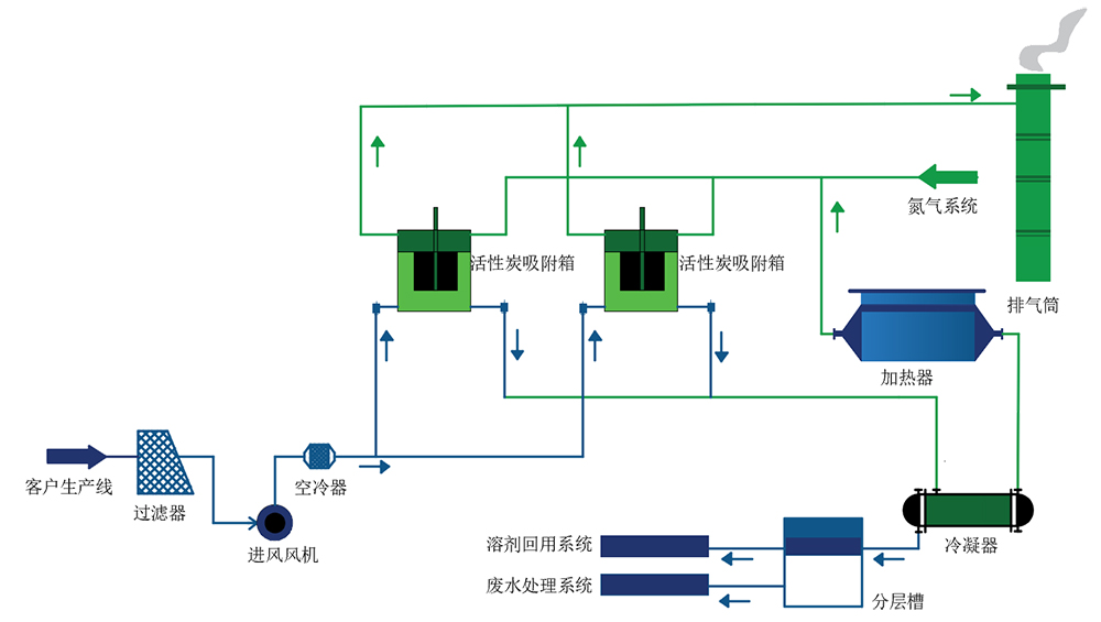
活性炭吸附-蒸汽脱附工艺流程图
树脂吸附-氮气脱附工艺流程图
【产品特点】
①水蒸气脱附工艺具有相变热高、脱附完全、易冷凝的优点,可实现有机溶剂和水的自动有效分离;
②采用氮气脱附工艺,回收产品中水含量低,溶剂品质高、可降低运行成本;
③采用氮气脱附可以将高沸点有机物解析出来,脱附温度可达200℃左右;
④氮气脱附基本无废水产生,无二次污染;
⑤氮气脱附更彻底,吸附材料使用寿命长;
【适用范围】
①石油化工、包装印刷、制药、塑料等行业;
②适用于小风量、中低浓度、有回收价值的有机废气回收。

公司地址:
济南市历下区工业南路68号华润置地广场7号楼2201室座机号:
15725111535手机号:
15725111535电子邮件:
sdathb001@163.com
Copyright © 山东傲天环保科技有限公司All Rights Reserved 备案号:鲁ICP备19017740号-1 技术支持:宇霞信息